Aigon Pro adds agent quality metrics, trend charts, and AI-powered coaching to your dashboard — so you can see which agents deliver, how your workflow evolves, and where to improve.
Agent Quality
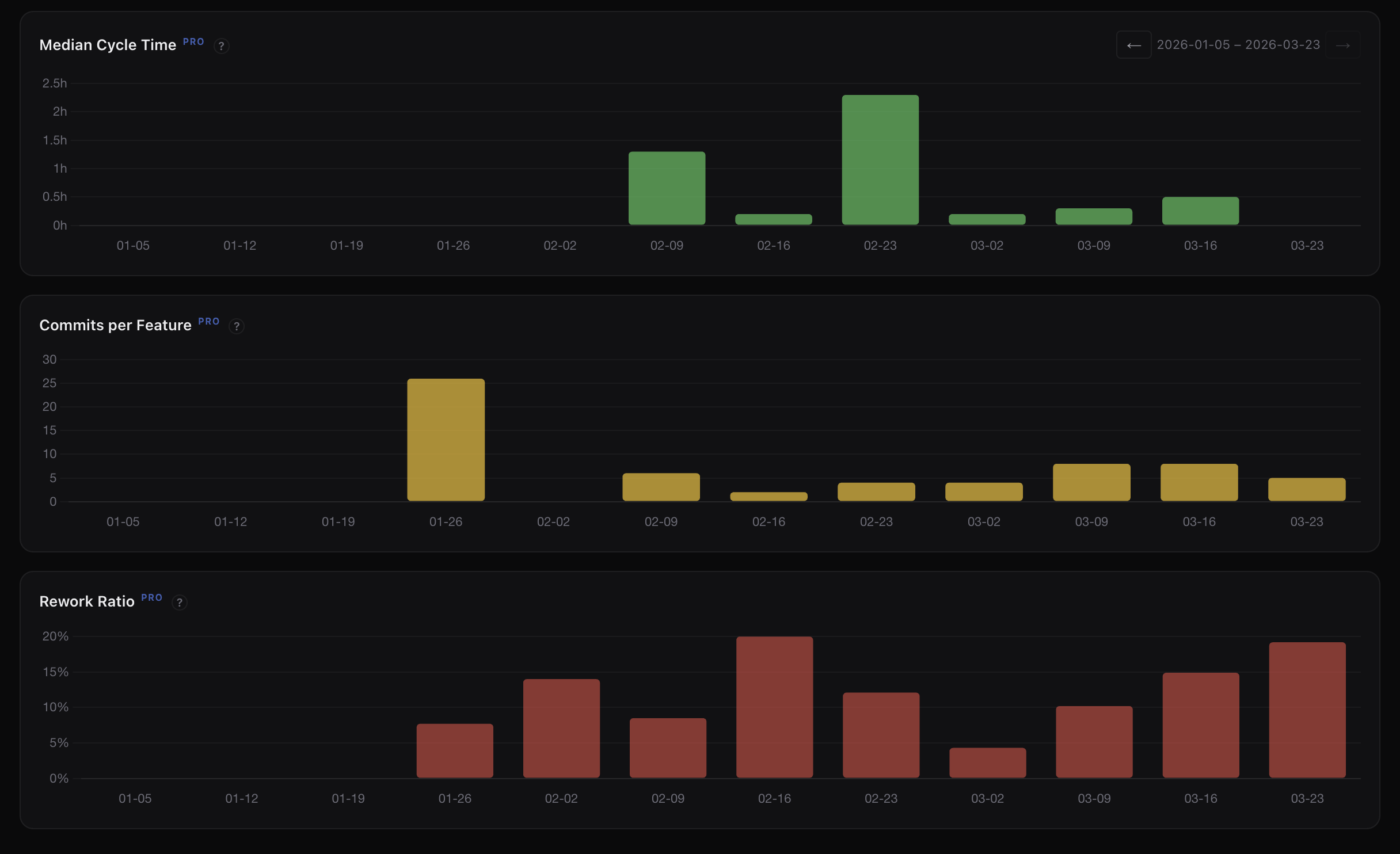
See at a glance how your agents perform. First-pass rate, commits per feature, and rework ratio give you a clear picture of code quality and efficiency.
Percentage of features that pass evaluation on the first attempt — no rework needed.
Median commits per feature. Lower values mean more focused, single-pass implementations.
Percentage of commits that are fixes. Trending down means agents are getting it right the first time.

Trend Charts
Five stacked charts with synchronized time axes — features completed, commits, cycle time, commits per feature, and rework ratio. Toggle daily, weekly, or monthly granularity.
Track how long features take from start to close. Spot bottlenecks and measure process improvements.
See if fix commits are trending down over time — a signal that agent quality is improving.

Cost Visibility
Token usage and cost tracked across every agent — broken down by phase, attributed per agent, and trended over time. No more guessing which features or workflows are expensive.
See which agents consume the most tokens and cost the most per feature. Make informed decisions about when to use which agent.
Costs split by implement, evaluate, and review phases. Understand where tokens are actually being spent across your workflow.
Track spend per feature over time. Spot expensive workflows before they compound — and measure the impact of process changes.
AI Insights
Aigon Pro analyses your development patterns and surfaces actionable observations — which agents excel at what, where cycle time stalls, and how to get more from your workflow.
AI-generated observations about your team's patterns — what's working and what's not.
Specific, actionable recommendations tailored to your workflow and agent mix.
Identify which practices amplify your output so you can double down on what works.

Aigon Pro
Pro will be available as an optional add-on for teams and individuals who want deeper visibility into their AI development workflow. Aigon itself remains free and open-source.